🚀 Middleware August Updates: Azure Integration, SSO & More
Read more to know what's new with Middleware
We’ve rolled out some important updates this month — from new Azure support and SSO integration to APM and RUM performance upgrades, plus better project-level access and API enhancements.
Here’s what’s new 👇
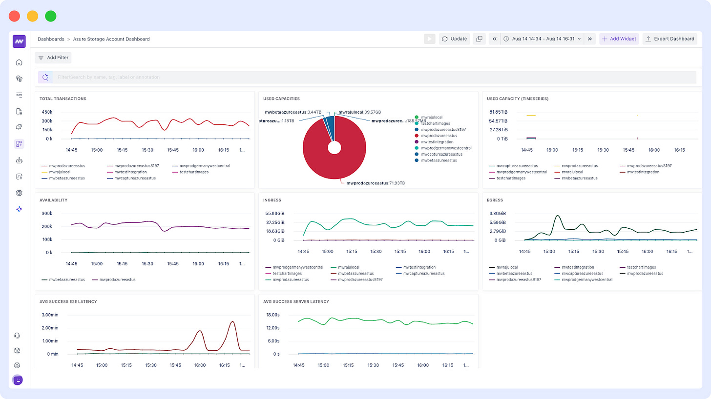
🔌 Azure Integration
Added support for Azure VM, Azure Application Gateway, and Azure Storage Account.
🤖 Ops AI
Role-based access control: Admins can now define who can view and auto-fix issues via Ops AI.
🧩 Fixes & Stability
🐛 RUM UI and other general fixes
🛠 Kubernetes Agent: Auto-instrumentation now works for pods with multiple containers (new Helm chart)
☕ Java Auto-Instrumentation: Fixed incorrect service name detection (new Helm chart)
📊 Dashboard Builder: Improved validation while creating/editing dashboards
⚡ Improvements
RUM: Replaced builder view with resource view → Faster chart loading
Public APIs: Extended support for Dashboard Builder APIs — Explore here »
APM: UI performance boost + now you can add any attribute as a column
🔄 Ingestion Control Update
Removed "Agent Log Monitoring" option under Settings → Ingestion Control.
→ Use Systemctl (JournalD) integration to fetch service logs going forward.
📬 Daily Digest Email
Instead of multiple emails per project, you’ll now get one consolidated daily digest covering all your projects.
🔐 Project-Level Access
You can now assign project-specific access to users — restrict visibility to only what they need.
📄 Logs – Better Context, Less Noise
Surrounding Logs: See logs with the same attributes using the new "Surrounding Logs" option — great for understanding related events in context.
Pin Attributes: In the expanded log view, you can now pin important attributes so they stay visible at the top.
🔑 SSO with Microsoft Entra ID is Live
Set up SSO via Azure using Microsoft Entra ID
→ Setup Integration »
→ View Docs »
If you have questions or want a walkthrough of these features, please send us an email at support@middleware.io



